Platform Features

Everything you need to detect market anomalies.

You already have an edge. Whether you trade futures, commodities, options, or currencies, your advantage is likely in direction, volatility, or both. The real challenge is timing.

Major catalysts like WASDE reports, CPI, and central bank decisions create turning points. When price fails to react the way it "should," that's a News Failure. NewsFailures identifies these moments immediately, giving you a clear entry signal to apply your edge with precision.

See NewsFailures in Action

Watch the full walkthrough — from spotting a news failure to reading the signal and understanding the trade setup.

Identify historical returns relative to surprises from WASDE, Economic Reports, and Government Data.

Surprise vs Market Return

Surprise vs Market Return

View each underlying commodity or futures instrument from a historical perspective and what the respective returns were relative to headline surprises and news failures.

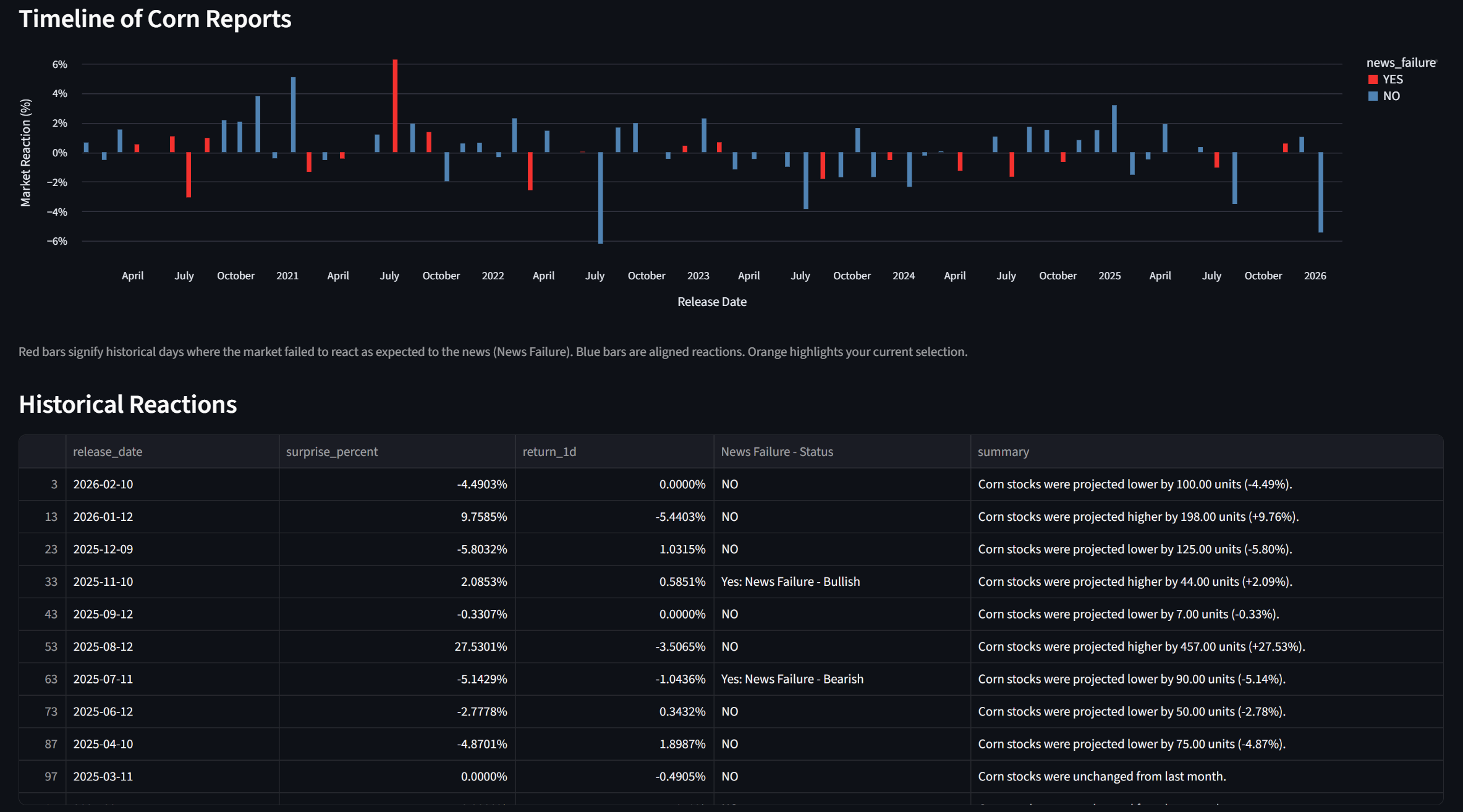
Timeline and Historical Reactions

Timeline and Historical Reactions

Make clear observations of what commodity has news failures on a timeline basis. Gain insights into potential seasonality from a news failure perspective.

Historical News Failure Timeline

Historical News Failure Timeline

As the WASDE report is released every month, our platform automatically ingests the data, analyzes whether the results are positive or negative, and then interprets whether its a news failure or not against price action.

WASDE News Failures

WASDE News Failures

Select a commodity to see its news failures over time relative to WASDE report and economic report surprises.

Commodity Deep Dive

Commodity Deep Dive

The News Failures platform also ingests economic, industry, and government data in an effort to project forecast versus actual surprises.

Economic Calendar

Economic Calendar

Post-analysis of economic, industry, and government data, the platform determines whether the news was a positive or negative surprise and whether the price action is actually a news failure or not.

Economic Events - Filter News Failures Only

Economic Events - Filter News Failures Only

Note that you can filter by showing all results or by showing only news failures.

Economic Events Analysis

Economic Events Analysis

The News Failure platform also provides price data.

Market Monitor

Market Monitor
W

WASDE Report Parsing

Automated download and parsing of monthly USDA World Agricultural Supply and Demand Estimates. Extracts ending stocks projections for corn, wheat, soybeans, cotton, sugar, livestock, and more.

NF

News Failure Detection

Proprietary algorithm compares the direction of the fundamental surprise (bullish or bearish) against the 1-day market return. When they diverge beyond noise thresholds, a News Failure is flagged.

EC

Economic Calendar Intelligence

Scrapes real-time economic calendar data covering CPI, Core CPI, NFP, PPI, EIA inventories, ISM PMI, Durable Goods, and 60+ macro events with proper sentiment rules.

RT

Live Market Pulse

15-instrument real-time dashboard with auto-refreshing prices every 60 seconds. Shows current price, change, and active News Failure status for each commodity.

BT

Historical Analysis

Complete database of WASDE reactions from 2020 to present. 360+ data points with price reactions, surprise calculations, and failure classifications for backtesting.

AS

Automated Scheduling

Built-in scheduler triggers the full pipeline on WASDE release days at 12:05 PM ET. Daily economic calendar refresh runs at 8 AM ET. No manual intervention needed.

DD

Commodity Deep-Dive

Drill into individual commodities to see their full history of surprises, returns, and failure patterns. Identify which commodities produce the most reliable signals.

MI

Multi-Instrument Mapping

122 event-to-instrument mappings ensure each economic release is matched to the correct futures contract with the right sentiment rule (bullish vs. bearish on surprise direction).

RA

Resilient Architecture

Circuit breakers, retry with exponential backoff, rate limit handling, and graceful degradation. The platform stays online even when data sources are temporarily unavailable.

Ready to find your edge?

Start detecting News Failures across commodities and macro markets with a free 14-day trial.

Start your free 14-day trial