The Process

How NewsFailures detects market anomalies.

A systematic, data-driven pipeline that transforms raw government reports and economic data into actionable trading signals.

Economic Events filtered to show only News Failures with 100% failure rate view
1

Data Collection

Our pipeline automatically downloads WASDE reports from the USDA archive and scrapes real-time economic calendar data. Historical price data is fetched for all 15+ monitored instruments, including corn, wheat, soybeans, crude oil, natural gas, S&P 500, and 10-year bonds.

2

Report Parsing & Surprise Calculation

WASDE data files are parsed to extract ending stock projections for each commodity. The system compares the current month's projection against last month's to calculate the surprise. For economic events, actual values are compared against consensus forecasts. A surprise direction (bullish or bearish) is assigned using instrument-specific sentiment rules.

3

Market Reaction Measurement

For each data release, we measure the 1-day price return: the close on the release day vs. the close on the prior trading day. This captures the immediate market reaction to the news surprise, isolating the signal from broader market noise.

4

News Failure Detection

The core algorithm: if the news surprise is bullish (e.g., lower ending stocks) but the 1-day return is negative, that's a "News Failure - Bearish." If the surprise is bearish but prices rally, that's a "News Failure - Bullish." A 0.1% threshold filters out noise. These anomalies often signal that larger forces are at work.

5

Real-time Monitoring

During market hours (12:00 PM - 4:00 PM ET on WASDE days), the monitor polls live prices every 2 seconds and recalculates failure statuses. The dashboard refreshes every 60 seconds, showing you which instruments are currently in a News Failure state with live price data.

6

Signal Delivery

News Failures are surfaced on the live dashboard with full context: the data surprise, price reaction, sentiment classification, and a natural language summary. Historical patterns are available for backtesting. The platform runs 24/7 with automatic scheduling for WASDE days and daily economic refreshes.

Platform Screenshots

See the Dashboard in Action

Real output from the NewsFailures platform across WASDE and economic event analysis.

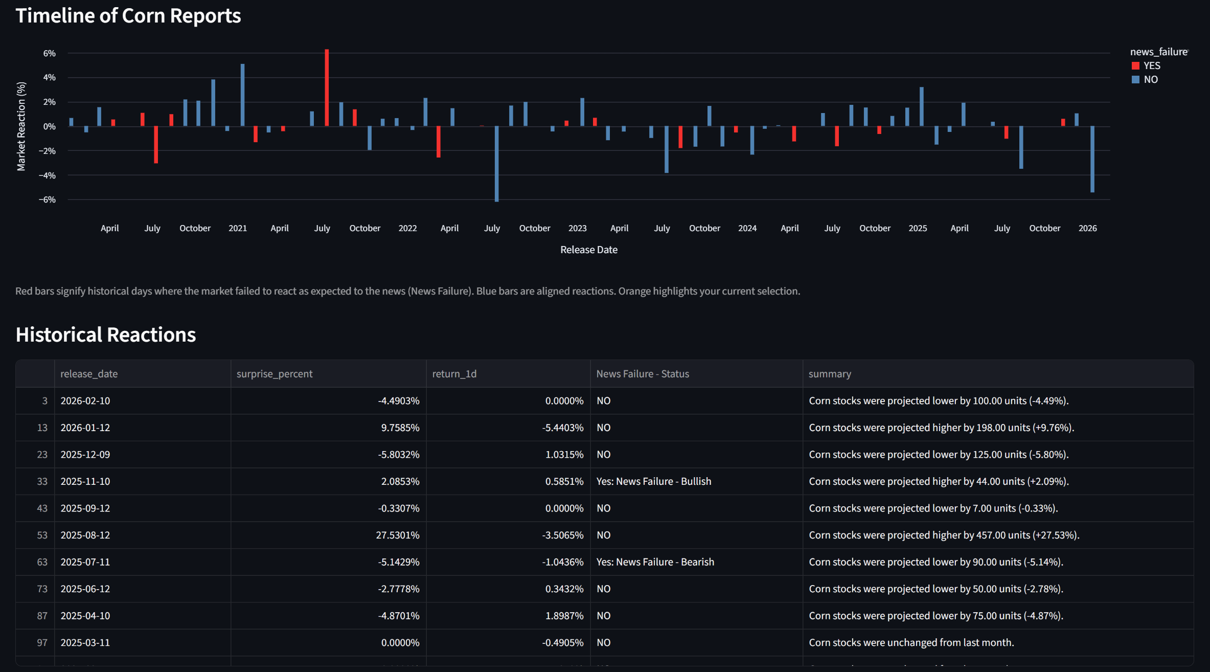
Timeline of Corn Reports showing historical market reactions and news failure detection
WASDE News Failures table showing commodity surprise data and market reactions
Economic Events Analysis showing 88 total events with 30 news failures at 34% failure rate
The Edge

Why News Failures Matter

Understanding market anomalies gives you an information advantage.

RS

Reversal Signals

When markets ignore bullish news and sell off, it often indicates heavy institutional selling. The opposite pattern flags hidden buying. These are early reversal indicators.

HP

High Probability Setups

News Failures create asymmetric risk/reward. The fundamental backdrop supports one direction while price action reveals the other, narrowing the range of probable outcomes.

CB

Crowd Behavior Insights

When the market doesn't react as expected to news, it tells you something about positioning and sentiment that the data alone cannot. This is where discretionary and systematic edges converge.

See it in action

Start your free trial and explore the full platform with live data, historical analysis, and real-time monitoring.

Start your free 14-day trial